Using an old PC to mine crypto π³ π¬
The PC I am using to run this webserver also happens to have a NVIDIA GTX 1060. I may as well see if I can mine crypto with it. My poor 1060 is not strong enough mine blocks, even on smaller coins, so I needed to find a mining pool for a coin that would not overwhelm my 3GB of VRAM. I found NEXA on f2pool which works perfectly!
Using lolMiner and an f2pool account I can start mining!

I cannot hope to make actual money from mining NEXA with a 1060 but I can hope to setup some nice analytics with prometheus and grafana.
I am using lolMiner to mine NEXA which exposes a nice api for us. After some finagling with prometheus and grafana I was able to get some cool insights!

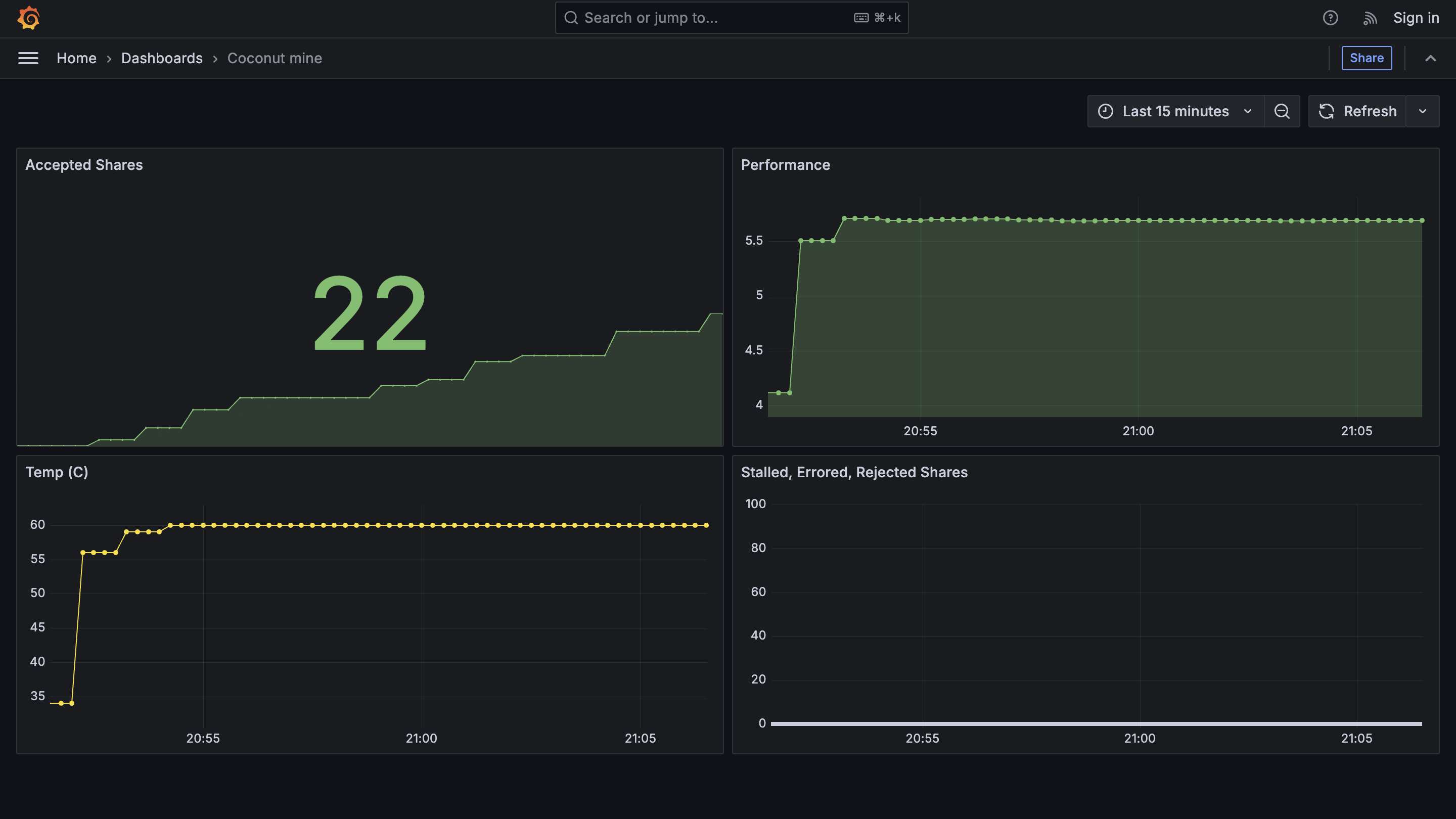
So I was a able to get 22 shares of the block in 15 minutes. If I leave it running for a whole day I can expect about 6500 NEXA. This equates to $0.007 USD a day.
At this rate if I mined NEXA coin for 391 389 years then I would be have a million US dollars! π₯³
You can check out the live analytics but it will likely be idle since mining NEXA coin makes my webserver unstable π¬